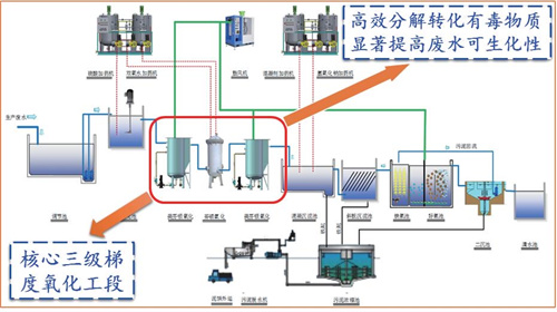
Aiming at the problems of current high-difficulty chemical wastewater treatment, such as high investment, high cost, low efficiency, severe secondary pollution, and inability to achieve stable discharge standards, micron-level iron-copper bimetallic catalytic materials and a three-stage gradient oxidation process have been developed. These innovations have effectively resolved the challenges in treating high-difficulty chemical wastewater and have been successfully applied in engineering projects across industries including pharmaceuticals, pesticides, printing and dyeing, and dye intermediates. This achievement was evaluated by a panel of nine experts, including Academician Ni Jinren from Peking University, who recognized that the research on the synergistic catalytic oxidation mechanism of mFe/Cu exhibits originality and has reached an "internationally leading" level in pretreatment technology for high-difficulty chemical wastewater. It has been awarded the distinction of being the sole recipient of the "First Prize of the 2020 Sichuan Provincial Science and Technology Progress Award" in the environmental and meteorological category, as well as the First Prize of the China Environmental Protection Industry Environmental Technology Progress Award in 2020.


