R&D Achievements
Nanomaterials and Technologies for the Precision Treatment of Antibiotics and Antibiotic Resistance Genes in Water
SNDA Low-Carbon Intelligent Integrated Water Pollution Control Equipment R&D Demonstration Project
R&D and Application of Mathematical Simulation Diagnosis and Optimized Operation Technology for Urban Wastewater Treatment Systems
Rapid Detection of Biochemical Oxygen Demand (BOD) and Precise Control Technology of Organic Wastewater Treatment Process
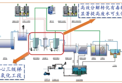
R&D and Application of Key Technology for High-difficulty Chemical Wastewater Treatment via Iron-Based Material Synergistic Catalytic Oxidation